Parsec Weekly December 11th
Your weekly dose of DeFi and NFT's, informed by Parsec
DeFi Market Overview
-Will Sheehan
Will APE Save Us?
One of the only plays left in this quiet market is APE’s staking. There are 2 primary reasons to pay attention, despite APE staking simply being APE emissions chopped up.
NFT staking is not a thing yet - APE staking is the first at scale attempt at NFT staking that is actually meaningful (previous attempts like moonbirds nesting were empty)
Yuga is the nexus of the NFT market, single handedly propping up the market in spring ‘22. Regardless of the substance here, capital is flowing and some volatility is occurring, two things this market is hungry for
Trader’s positioning into staking has been cautious until some sunday stirring as people start calculating APRs, with coin traders sending APE, bucking the lockstep performance against the NFTs. Expect volatility to follow.
PvP (Player vs. Protocol) Continues
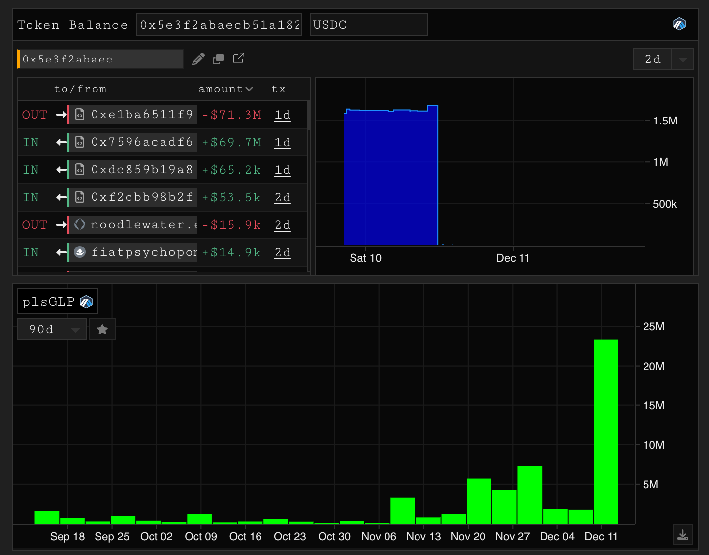
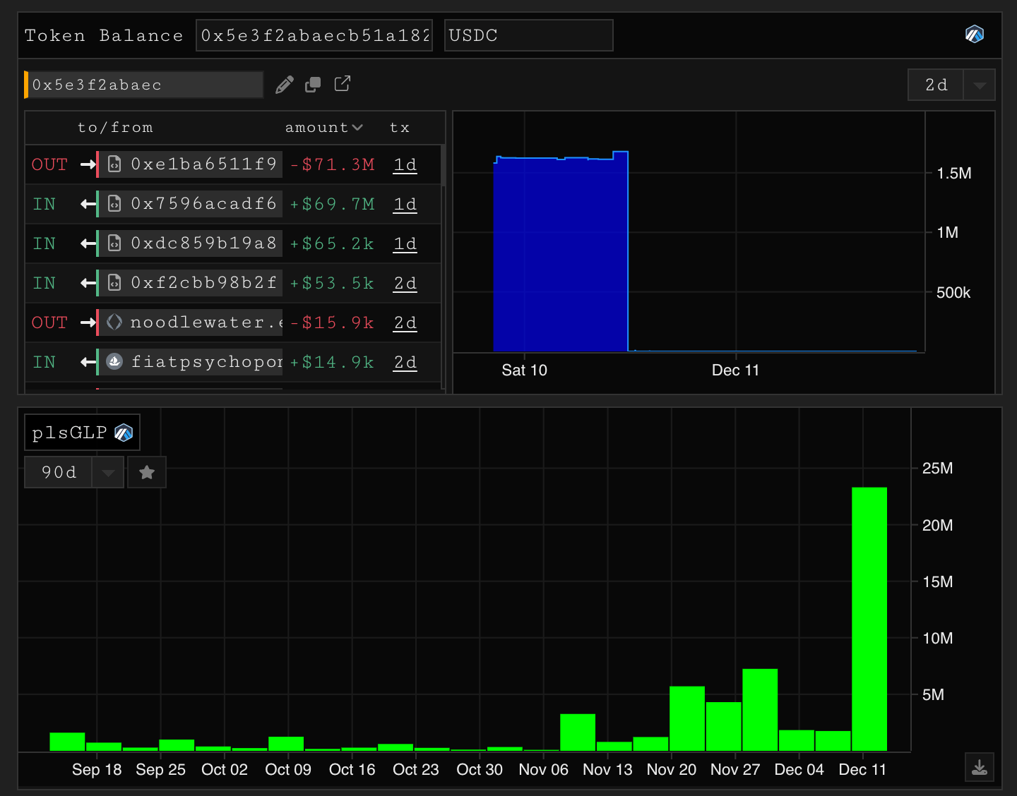
Lodestar finance, an Arbitrum native lending protocol was oracle attacked with an attack that $CREAM holders will be triggered by. The attacker flashloaned and donated into an exotic lp token (plvGLP) and inflated the price, allowing the attacker to draw all remaining assets from the liquidity pool. The exploit once again exemplifies that LP tokens as collateral is *hard*, let’s not forget that aave had a similar exploit that was never discovered while vulnerable. Additionally - the long tail protocols will face increased threat from attackers, this was quite a niche and complex attack that required multiple levels of expertise and awareness of the Lodestar in the first place.
NFT Market Overview
-kezfourtwez
gm parsec enjoyers and sorry for missing last week, no excuses we just simply did not. Anyway, last week was a fairly majors oriented week with a high percentage of volume share going into the big 5, no significant price movements and no significant new projects making their way into the top 10 by volume. The market did feel a little more risk on than prior weeks though, probably partially due to the Uniswap stimulus package and general market interest rising. 15k people were airdropped $300 in USDC from the Uniswap/Genie acquisition.
This week has been a whole different story. Volume is in a nice 30 day uptrend, bluechips are pushing higher, new meta’s are arising and with each, 10 more derivatives follow - which is a good sign for general market interest. It’s definitely feeling like Upcember. Pudgy Penguins and Kanpai Panda’s have both made new highs, Sappy Seals have also been running - The santa rally is in full swing.
In the last few days we have seen explosive volume against bluechips with a high share delegated to apes, mutants and deeds, Yuga dominance reached a peak of 50% yesterday. Like Will said above, Yuga really is propping up the market currently, a lot of this volume is due to two factors.
1. Ape staking and a supply crunch on APE the asset vs the paired NFT’s
Blur’s bid side liquidity
Blur recently debuted the second round of their airdrop boxes along with the ability to add collection offers. Public bids on NFT collections is not a new concept, but Blur has done one thing majorly different to Opensea or X2 offers. They’ve neatly displayed the volume of bids in a depth style chart, this makes buyer intent more visible to the seller and helps to decrease the spread. Making for a more capital efficient trading experience with much deeper liquidity.
Currently the requisite for a user to claim their second round of boxes is to place a bid, users get more points the more bids they put up which contribute to the size of their third airdrop. So currently bidding is heavily incentivised, and definitely played a major factor in the volume spike and incredibly tight spreads we’ve seen over the last few days. This bidding competition lasts until January, it will be interesting to see if this is truly a game changer or just another form of airdrop farming. During all this many projects were pushing higher but have round tripped their gains, see the chart below.
Pudgy’s, Seals and Pandas
Three similarly positioned projects that have also followed pretty similar paths, are all making their next leg up on the charts this week. It’s usually pretty easy to attribute a price movement to an exact event, announcement or general catalyst, but not this time. I really can’t put my finger on exactly why these three projects are running, but they are all up bigly since their November lows. Pudgy’s are up 104%, Seals 88%, Pandas a whopping 394%.
When I say they are similarly positioned I’m boxing them into a category because of their:
Basic yet clean art style
Animal pfp route
Cute angle
Similar age of project and holder demographic
Simple barrier to entry
And I mean that last one as a compliment, their ecosystems are not complicated and I think it’s a big contributor to their current success. None require hours of dedicated research and DD to join their community, like the Seals? Simply buy and ‘arf arf’ @wabdoteth on the timeline and you are graciously welcomed into the community. Like the Pudgys? Simply buy and begin to trawl through and use their arsenal of Pudgy gif reacts on twitter, attend a twitter space or two. Like the Pandas? Buy and begin to integrate yourself into the community by attending one of their many community poker or IRL events.
All three projects have a super strong and vocal community, great shit posters/memers and founders who are right there on the front lines with their communities. They’ve all been around long enough to lay the foundations, and are currently reaping the rewards of the flywheel in action. All were priorly dormant in a period of accumulation and onboarding. In conclusion, all three have ..nothing special, or innovative about their project that is the main factor in drawing in their new holders, and I mean that in the nicest way, simplicity and occam’s razor vibes. They all put in the work no matter how tough it was throughout the low volume/low engagement conditions these past few months. They managed to onboard enthusiastic holders who fit their community and then evangelise them. They are all now experiencing the rewards of good old grass roots, organic growth.
RTFKT: Project Animus
Project Animus is the next instalment in the RTFKT universe. Back in early October this video was dropped with no context aside from “Get ready for Project Animus”. It shows a CloneX walking a pathway in a high tech research facility, tense and ominous music is playing, behind her are two Pokemon looking creatures, one large and one small. At the end of the hall where they are heading, a room full of futuristic man-made and mechanical eggs, of which we can only assume contain more of the creatures. This video sewed the seeds of excitement in the community and moved the floor price of Clones from Ξ7.2 to Ξ10.
Last week the claim period began, CloneX holders can claim 1 egg per Clone. There will eventually be up to 40k eggs “dependent on future lore moments”. There will be a public sale in 2023 and until then, eggs will stay unrevealed and holders will need to !protect their eggs somehow, but not much else is known at this point. A few contract sleuths dug into some of the more mysterious functions and speculated what may be to come, read more about that here.
Eggs opened around Ξ1.1 and ranged between Ξ0.9 and Ξ1.4 while supply was still relatively low in the first few days, the have since ground down to the Ξ0.8 level as more Clones claim their eggs. There is currently 12k eggs in circulation, they’ve turned over Ξ2.4k in volume across 2200 trades. Volume of trades has been relatively light I would say, an indication that most interested traders are probably waiting for the rest of the supply to hit the market. This chart doesn’t scream strength to me, and though I’m super interested, I definitely plan to wait and see what the price action is like as supply reaches closer to the max before the public sale (20k). The hype and interest for a drop like this generally reaches max froth pre drop and in the first couple of days post drop, with such a big time gap before the next catalyst (public sale), the safest thing to do would be wait in my opinion.
As usual when a project airdrops something to holders, the market promptly takes that value from the main asset and revalues the set, the CloneX floor dropped 23% from its recent highs of near Ξ10 after the claim went live. RTKFT has since received quite a bit of backlash surrounding the way they handled their Monolith to IRL Cryptokicks claim, this has had a dramatic affect on all RTFKT NFT’s.
That being said, I am super bullish RTFKT overall and very excited to see what they have in store for these mysterious eggs. RTFKT’s strength in the market lies in their all round high fidelity content and ability to tie NFT’s to real world experiences and assets. They are arguably the most ready NFT brand to integrate with the metaverse when the time comes. With CloneX being at the centre of their story but supported by hundreds of wearables and irl to digital experiences. If you haven’t already read it, there is a comprehensive history of the RTFKT story, written by @Lamboland here. I learnt a lot, it’s truly inspiring and it made me all the more bullish on RTFKT’s ability to further grow and hold their spot as one of the top web3 brands.
Uniswap integrates NFT’s
Back in June, Uniswap labs announced that they had acquired the NFT aggregator Genie, and planned to refurbish and rebrand their infrastructure into a Uniswap NFT marketplace. Last week they launched with listings across Opensea, X2Y2 and LooksRare. The UI is sleek and in line with the theme of their DEX, everything looks nice and polished. Performance wise I can’t say as I haven’t bought anything yet, but I don’t think they are or need to aim for high performance like Blur. Their obvious target market is your average NFT investor/Opensea user, just like their DEX appeals not to traders trying to save a few basis points on a trade, but to users who want easy swaps.
Aggregators are not a new tech, any serious trader has been using them since early 2022 to get the best prices across multiple marketplaces. As soon as Genie came out, Gem was just around the corner. The more marketplaces that pop up, the more the demand for a trading experience that puts all those prices in one place. Around the same time that Uniswap bought Genie, Opensea bought Gem and the competition was on. To sweeten the deal, Uniswap announced a retroactive airdrop paid in $USDC to early Genie users. Anyone who executed more than 1 transaction on Genie before the snapshot in April can claim $300, and anyone who held the genesis Genie NFT can claim $1000. Read the full announcement here.
Uniswap has always come from a place of wanting to better the whole ecosystem, putting decentralisation first and providing public goods like their comprehensive developer SDK’s. As per the initial announcement back in June, they plan to provide the same quality data for NFT’s:
“We’ll also integrate NFTs into our developer APIs and widgets, making Uniswap a comprehensive platform for users and builders in web3”
Good news for the NFT builders, certain bits of reliable NFT data are quite hard to obtain at the moment, being provided by the few and on their terms. Competition breeds innovation and I’m super happy to see an entity like Uniswap enter the NFT game.
Thanks for reading and bye for now, stay on top of the markets with Parsec and we’ll see you next week.















good
good