Parsec Weekly November 5th
Your weekly dose of DeFi and NFT's, curated by Parsec
DeFi Market Overview
-Will Sheehan
Most market movers this week were random binance coins, in bear market tradition. On chain remains sleepy with intermittent activity but in general there has been a lack new protocols. There is much on the horizon but this week has been a particularly quiet one in DeFi land, Arbitrum Odyssey revamp, potential zk rollup launches, ETH staking, and the world cup stand out as things to look out for coming up.
FTT & MIM
Coindesk released an article this week laying our Alameda’s purported balance sheet. Remains unverified but the most notable nugget was Alameda’s very large FTT holdings & loans collateralized by FTT. Speculation aside, understanding FTTs on-chain profile is meaningful. As Spreek points out Alameda has a long history of levering up against FTT on-chain. The remaining vestage of this activity of is abracadabra. Abra has largely wound down over the last year, but 35% of the remaining MIM ($70m) issued is against FTT. FTT has always been poor on-chain collateral since there is a) no DEX liquidity and b) the borrower is ~= the issuer. MIM has held peg remarkably well following multiple *disasters* in early 2022 (wMEMO first, UST second), but as it continues to wind down lower liquidity could lend itself to another. The primary reason to think that a depeg will not occur is that existing borrowers are buyers of MIM <$1, since a cheap rebuy and repay gets them out with additional yield.
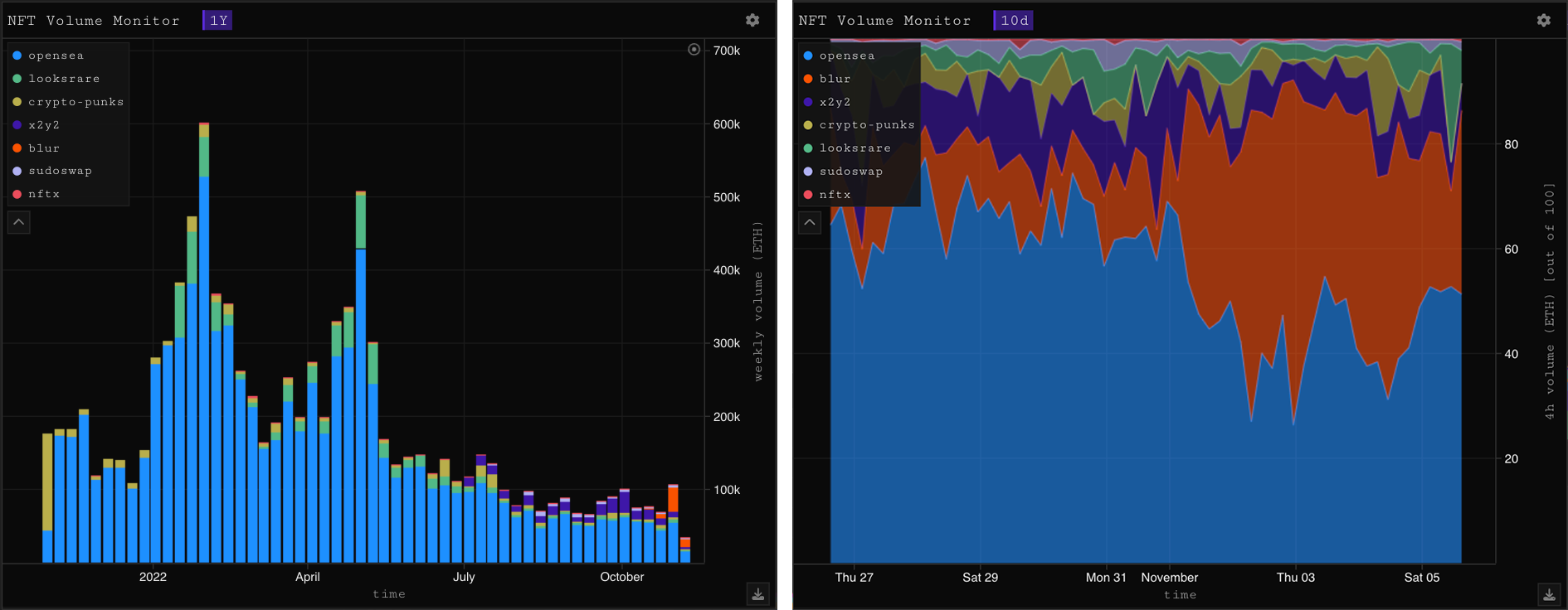
NFT Market Overview
-kezfourtwez
It’s going to be a little bit of a different format today. Not surprisingly, Gobblers and KPRVERSE have taken up most of the attention this week and not a whole lot else has actually happened in NFT’s. So, despite them both being the focal points of last weeks edition, that’s what I’ll be writing about again, lucky for you there is a lot more to discuss now that both projects are live. The other interesting issue at hand is the battle of the marketplaces and the race to 0% fees. With the introduction of Gobblers and KPRVERSE, the market has just experienced its most liquid week in over 3 months with a Ξ105k volume candle.
OS, Blur, LooksRare and 0%
Let’s talk about the battle of the marketplaces, the race to 0% fees and how it’s affecting the market. Since the the Gobbler liquidity booster shot, Blur has rapidly taken marketshare due to its low/zero fees and speed as a pro-trader interface, making it the optimal strategy in these high volume conditions. Though, there is a caveat - high percentage listings is one drawback of the highly anticipated $BLUR drop, traders are speculatively farming via bulk listings as Blur listings and loyalty percentage are some of the factors affecting your allocation.
The second downside is limited project upside. Until their token goes live in January Blur offers absolutely 0 fees, not even a marketplace fee. This results in traders essentially playing the spread and market making, there is less incentive to look for bigger gains when you can relist for Ξ0.003 more into high volume, and consistently turn a profit no matter how small. There is a third contestant in this ring, LooksRare recently changed up their token rewards and fee structures. Now, as well as receiving $LOOKS for sales, the bottom 200 listings relative to the global floor of an NFT project receive daily token rewards - the catch is only the top 5 collections by volume receive rewards, and the lower down the list, the less tokens.
They are also rebating their 2% marketplace fee in $LOOKS, essentially making LR a 0% marketplace. The $BLUR and $LOOKS token rewards are heavily incentivising bulk listings near the floor for the purpose of farming, and the 0% trading fees mean that flippers can move the floor in as little increments as they like. This results in farmers constantly delisting and relisting closer to the floor to stay in that bottom 200, they do this until either significant buying pressure is found or if their NFT were to sell, the loss would outweigh the $LOOKS rewards. It has come down as KPR is no longer #1 in volume and the rewards are now 1/5th of what they were, but currently there are 310 LR listings within 10% of the floor.
All of this is making it very hard for any project to breakout and gain momentum, I don’t really see how this is going to change until the $BLUR token drop and LR changes their incentive structure once again. On top of this, LooksRare have announced they will be adding aggregator functionality to their marketplace. In my opinion this is a good move, aggregators are they way forward as liquidity becomes more and more fractured across many major marketplaces.
Art Gobblers
Gobblers minted just over four days ago now, and oh my what a wild ride. The price action and volume was like nothing we’ve seen in a long time. Most seemed to think they would open around Ξ3-4 myself included, Gobblers shocked all when they opened around Ξ12 and ran swiftly yet briefly to Ξ16. At the time, a $20k airdrop for those luckily nominated. Gobblers ranged for 24h until the momentum gained from the post reveal dip sent them into the stratosphere, reaching a Ξ20 floor at the peak. Since then, Gobblers have retraced past their initial open, all the way down to where they sit now around the Ξ6 mark, a heavy drawdown for top buyers. The reveal was also when gobblers began to produce $GOO, introducing a whole new element to the NFT/DeFi ponzi and ultimately leading Gobblers into the heavily oversold zone. Though Gobblers, $GOO and pages are a very intricate ecosystem and I can’t exactly say why price has fallen so hard other than low supply/high liquidity, fomo fuelled price speculation taking them past fair value in the first place.
In the 4 days that Gobblers have been live they have revealed a seriously impressive amount of sidelined capital, Ξ41,000 in volume across 3k trades. Like I said, we haven’t seen that level of liquidity in the market since July. I did some analysis on what kind addresses were buying Gobblers and interestingly they are not your average NFT degen. Sorry for making you put on your glasses but I wanted to get it all in one shot. This image below shows that across Art Blocks, Digi’s, Renga, Clones, Deeds, Doodles, Moonbirds, Pudgy’s, CryptoDickbutts, BAYC, Azuki and Punks, that there are only 2 mutual holders in the top 18 Gobbler addresses. Now, there are a few DAO’s/new wallets being created for these Gobblers wallets, but this data tells me that likely the Gobbler demographic is the CT/DeFi crowd as opposed to your average jpeg flipper, this would also explain the depth of liquidity being traded on Gobblers (yes, us NFT’ers are poor).
Will built a fantastic dashboard to help you keep track of:
Gobbler price action
Holders/$GOO multipliers and production leaders
$GOO price/flows/liquidity
Gobblers/pages minted with $GOO
With a low supply, Gobbler price action has already been super reactive and the flywheel has sent it with force in both directions multiple times, can it send it upwards a third? It’s hard to say, but I still think they have a very strong foundation and my gut tells me they start to rebound soon. Good luck and gobble, gobble.
KPRVERSE
I wrote an intro to KPRVERSE last week, detailing the beginnings of a high-fidelity world created by a successful team with a proven track record and solid credentials. I talked about the obvious and great amount of effort they have put into everything so far, their website, the art, their lore creation, the passion that shines through etc. At the time we didn’t even have a mint date, let’s talk about what’s happened since.
I woke up the next day to an extremely well written powerpoint they had formatted for twitter. It details exactly what KPRVERSE is, who the team are, why you should trust them and what the project stands for and aims to achieve, you can read it here. The day after that a teaser trailer, after that the mint schedule, things were really beginning to ramp up. After that, the full trailer which apparently they have had finished for months along with the art, they’ve just been waiting for the right time to launch. All of these to me are signs of a well oiled machine, the team ticked many boxes and executed in a calculated manner without rushing and with success.
KPRVERSE began minting on the 3rd to a combination of Keepers (guaranteed) and Citizens (first come, first served). 7k KPR’s were minted in the first 24 hours and by the time Citizens could mint, there was just under 3k of the supply left and the floor was sitting around Ξ0.67. This of course led to a gas war as there was an arb to be had, punters could push their gas cost all the way up to Ξ0.5 per KPR and still quite safely flip for a profit. Luckily that didn’t happen and the average gas cost per KPR ended up somewhere around the Ξ0.23 mark.
Launching right after Gobblers seems like a calculated move to me and couldn’t have been more perfect. The highest liquidity conditions the market had seen in a long time and many had just sold their Gobblers for a hefty profit. There was also a lot of sidelined capital from punters who thought they would be able to buy gobblers around Ξ3-4, I think much of this ended up flowing into KPR’s. All of those blue sales on the chart up there are from my personal list of good traders. The KPR top holder list is stacked with recognisable ENS’s. All of this led to some huge spikes in volume and massive sweeps, KPR managed to print a Ξ900 hourly candle post Citizens mint.
In the 4 days since release, KPR’s have done Ξ6.5k in volume and over 10k trades. The reveal sequence has initiated and in less than 7 days KPR’s will be fully revealed. The floor price has kept pretty stable around 3x mint despite airdrop/LR farmers bricking the, but it remains to be seen whether KPR can pull off the rare post-reveal continuation. I personally love the art, am pretty bullish and holding KPR’s, excited to see where this goes next.
Thanks for reading and bye for now, stay on top of the markets with Parsec and we’ll see you next week.













nice
nice